Quality manager

Quality manager allows you to take full control of mandatory routine testing of screening equipment such as x-ray machines, ETD-equipment, metal detectors…


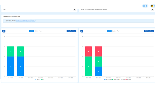
Quality verification

All image quality verifications using either STP (Standard Test Piece) or CTP (Combined Test Piece) can be remotely controlled as well as radiation safety controls.


Missed test

Missed tests or bad results are easily translated to supervisors and maintenance personnel for fast intervention which is support improvement of security and safety culture.


Please, contact!

Address


Kuninkaanlahdenkatu 14,28100,Pori,Finland
Rajavoudinkuja 5,01740 Vantaa, Finland

Contact


Jan Käppi
+358-(0)45-1118343

Contact


Janne Raitaniemi
+358-(0)44-3434100